We use cookies to improve your online experience. By continuing browsing this website, we assume you agree our cookie policy.

Canaan Mine Master

Canaan Mine Master

Master everything for your mine!

Canaan Mine Master offers comprehensive and intelligent manangement of multi-brand mining devices to facilitate business.

Get started today
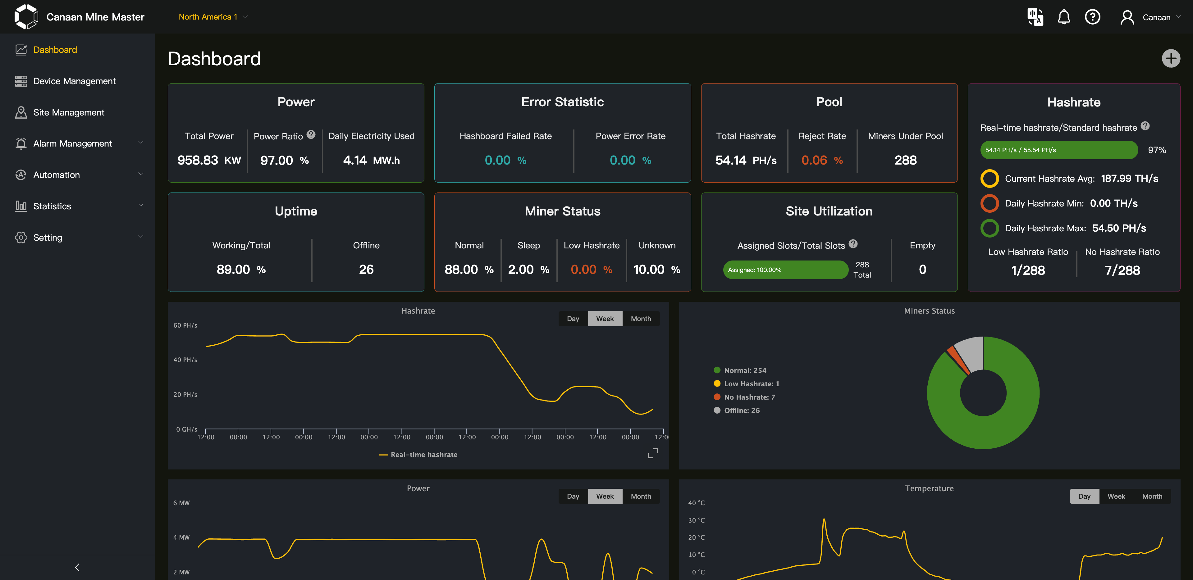
Dashboard Preview
Intelligent Management

Intelligent

Management excuted without human interaction. Based on sufficient mining management experience, Canaan Mine Master offers you flexible, essential and smart strategies to operate miners.Try best to release manpower to accomodate the proper conditions!

Analytics Dashboard

Analytics

Acquire insights from fancy data visualizaiton. Tracking key data from mining farms for better arrangement in your business.

Remote Control

Remote Control

Control your mine anytime and anywhere. Remotely adjust parameters, reboot miners through a unified dashboard, ensuring your entire mining operation stays optimized and secure from anywhere, on any device.

Real-time Monitoring

Real-time

Handle problems and threats instantly. Monitor real-time hashrate, temperature, power metrics ,receive instant alarms on abnormal conditions, and respond immediately to protect equipment, and reduce downtime.